一、VOC废气处理技术——热破坏法
热破坏法是指直接和辅助燃烧有机气体,也就是VOC,或利用合适的催化剂加快VOC的化学反应,最终达到降低有机物浓度,使其不再具有危害性的一种处理方法。

热破坏法对于浓度较低的有机废气处理效果比较好,因此,在处理低浓度废气中得到了广泛应用。这种方法主要分为两种,即直接火焰燃烧和催化燃烧。直接火焰燃烧对有机废气的热处理效率相对较高,一般情况下可达到 99%。而催化燃烧指的是在催化床层的作用下,加快有机废气的化学反应速度。这种方法比直接燃烧用时更少,是高浓度、小流量有机废气净化的首选技术。
二、VOC废气处理技术——吸附法
有机废气中的吸附法主要适用于低浓度、高通量有机废气。现阶段,这种有机废气的处理方法已经相当成熟,能量消耗比较小,但是处理效率却非常高,而且可以彻底净化有害有机废气。实践证明,这种处理方法值得推广应用。
但是这种方法也存在一定缺陷,它需要的设备体积比较庞大,而且工艺流程比较复杂;如果废气中有大量杂质,则容易导致工作人员中毒。所以,使用此方法处理废气的关键在于吸附剂。当前,采用吸附法处理有机废气,多使用活性炭,主要是因为活性炭细孔结构比较好,吸附性比较强。
此外,经过氧化铁或臭氧处理,活性炭的吸附性能将会更好,有机废气的处理将会更加安全和有效。

三、VOC废气处理技术——生物处理法
生物法净化voc废气是近年发展起来的空气污染控制技术,它比传统工艺投资少,运行费用低,操作简单,应用范围广,是最有望替代燃烧法和吸附净化法的新技术。从处理的基本原理上讲,采用生物处理方法处理有机废气,是使用微生物的生理过程把有机废气中的有害物质转化为简单的无机物,比如CO2、H2O和其它简单无机物等。这是一种无害的有机废气处理方式。
生物净化法实际上是利用微生物的生命活动将废气中的有害物质转变成简单的无机物(如二氧化碳和水)以及细胞物质等,主要工艺有生物洗涤法,生物过滤法和生物滴滤法。

不同成分、浓度及气量的气态污染物各有其有效的生物净化系统。生物洗涤塔适宜于处理净化气量较小、浓度大、易溶且生物代谢速率较低的废气;对于气量大、浓度低的废气可采用生物过滤床;而对于负荷较高以及污染物降解后会生成酸性物质的则以生物滴滤床为好。
生物法处理有机废气是一项新的技术,由于反应器涉及到气,液,固相传质,以及生化降解过程,影响因素多而复杂,有关的理论研究及实际应用还不够深入广泛,许多问题需要进一步探讨和研究。
一般情况下,一个完整的生物处理有机废气过程包括3个基本步骤:a) 有机废气中的有机污染物首先与水接触,在水中可以迅速溶解;b) 在液膜中溶解的有机物,在液态浓度低的情况下,可以逐步扩散到生物膜中,进而被附着在生物膜上的微生物吸收;c) 被微生物吸收的有机废气,在其自身生理代谢过程中,将会被降解,最终转化为对环境没有损害的化合物质。
四、VOC废气处理技术——变压吸附分离与净化技术
变压吸附分离与净化技术是利用气体组分可吸附在固体材料上的特性,在有机废气与分离净化装置中,气体的压力会出现一定的变化,通过这种压力变化来处理有机废气。
PSA 技术主要应用的是物理法,通过物理法来实现有机废气的净化,使用材料主要是沸石分子筛。沸石分子筛,在吸附选择性和吸附量两方面有一定优势。在一定温度和压力下,这种沸石分子筛可以吸附有机废气中的有机成分,然后把剩余气体输送到下个环节中。在吸附有机废气后,通过一定工序将其转化,保持并提高吸附剂的再生能力,进而可让吸附剂再次投入使用,然后重复上步骤工序,循环反复,直到有机废气得到净化。

近年来,该技术开始在工业生产中应用,对于气体分离有良好效果。该技术的主要优势有:能源消耗少、成本比较低、工序操作自动化及分离净化后混合物纯度比较高、环境污染小等。使用该技术对于回收和处理有一定价值的气体效果良好,市场发展前景广阔,成为未来有机废气处理技术的发展方向。
五、VOC废气处理技术——氧化法
对于有毒、有害,而且不需要回收的VOC,热氧化法是最适合的处理技术和方法。氧化法的基本原理:VOC与O2发生氧化反应,生成CO2和H2O。
从化学反应方程式上看,该氧化反应和化学上的燃烧过程相类似,但其由于VOC浓度比较低,在化学反应中不会产生肉眼可见的火焰。一般情况下,氧化法通过两种方法可确保氧化反应的顺利进行:a) 加热。使含有VOC的有机废气达到反应温度;b) 使用催化剂。如果温度比较低,则氧化反应可在催化剂表面进行。所以,有机废气处理的氧化法分为以下两种方法:
a) 催化氧化法。现阶段,催化氧化法使用的催化剂有两种,即贵金属催化剂和非贵金属催化剂。贵金属催化剂主要包括Pt、Pd等,它们以细颗粒形式依附在催化剂载体上,而催化剂载体通常是金属或陶瓷蜂窝,或散装填料;非贵金属催化剂主要是由过渡元素金属氧化物,比如MnO2,与粘合剂经过一定比例混合,然后制成的催化剂。为有效防止催化剂中毒后丧失催化活性,在处理前必须彻底清除可使催化剂中毒的物质,比如Pb、Zn和Hg等。如果有机废气中的催化剂毒物、遮盖质无法清除,则不可使用这种催化氧化法处理VOC;
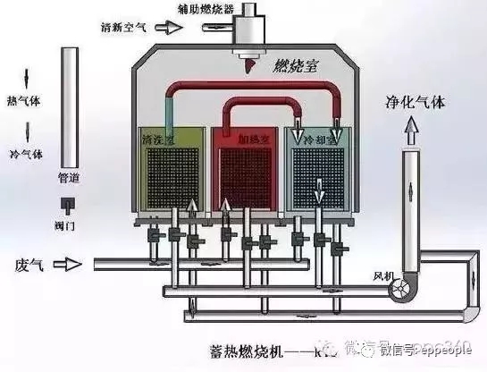
b) 热氧化法。热氧化法当前分为三种:热力燃烧式、间壁式、蓄热式。三种方法的主要区别在于热量回收方式。这三种方法均能催化法结合,降低化学反应的反应温度。
热力燃烧式热氧化器,一般情况下是指气体焚烧炉。这种气体焚烧炉由助燃剂、混合区和燃烧室三部分组成。其中,助燃剂,比如天然气、石油等,是辅助燃料,在燃烧过程中,焚烧炉内产生的热混合区可对VOC废气预热,预热后便可为有机废气的处理提供足够空间、时间,最终实现有机废气的无害化处理。
在供氧充足条件下,氧化反应的反应程度——VOC去除率——主要取决于“三T条件”:反应温度(Temperat)、时间(Time)、湍流混合情况(Turbulence)。这“三T条件”是相互联系的,在一定范围内,一个条件的改善可使另外两个条件降低。热力燃烧式热氧化器的缺点在于:辅助燃料价格高,导致装置操作费用比较高。
直燃式废气处理炉
•所需温度:摄氏700-800度
•对应废气种类:所有
•废气净化效率在99.8%以上
•搭配废气机热回收系统可有效降低工厂营运成本

催化式废气处理炉(RCO)
• 所需温度:摄氏300-400度
• 根据废气浓度而启动的自燃性
• 系统设计利用前处理剂和触媒清洁可延长设备使用年限
• 可在前端配置各种吸附材
RCO处理技术特别适用于热回收率需求高的场合,也适用于同一生产线上,因产品不同,废气成分经常发生变化或废气浓度波动较大的场合。尤其适用于需要热能回收的企业或烘干线废气处理,可将能源回收用于烘干线,从而达到节约能源的目的。
优点:工艺流程简单、设备紧凑、运行可靠;净化效率高,一般均可达98%以上;与RTO相比燃烧温度低;一次性投资低,运行费用低,其热回收效率一般均可达85%以上;整个过程无废水产生,净化过程不产生NOX等二次污染;RCO净化设备可与烘房配套使用,净化后的气体可直接回用到烘房利用,达到节能减排的目的;
缺点:催化燃烧装置仅适用含低沸点有机成分、灰分含量低的有机废气的处理,对含油烟等粘性物质的废气处理则不宜采用,催化剂宜中毒;处理有机废气浓度在20%以下。
蓄热式废气处理炉(RTO)
• 所需温度:摄氏800-900度
• 低于500ppm的甲苯浓度也可以启动自燃性系统设计
• 可实现与RCO配合使用
适用于大风量、低浓度,适用于有机废气浓度在100PPM—20000PPM之间。其操作费用低,有机废气浓度在450PPM以上时,RTO装置不需添加辅助燃料;净化率高,两床式RTO净化率能达到98%以上,三床式RTO净化率能达到99%以上,并且不产生NOX等二次污染;全自动控制、操作简单;安全性高。
优点:在处理大流量低浓度的有机废气时,运行成本非常低。
缺点:较高的一次性投资,燃烧温度较高,不适合处理高浓度的有机废气,有很多运动部件,需要较多的维护工作。
图为RTO(蓄热式热力焚烧技术)浓缩及废热回收系统,可将低浓度、大风量的VOCs废气浓缩为高浓度、小风量的废气,然后高温燃烧,并将储热体的热量重新回收,利用在废气预热和热转换设备上。

回收式热力焚烧系统
回收式热力焚烧系统(简称TNV)是利用燃气或燃油直接燃烧加热含有机溶剂的废气,在高温作用下,有机溶剂分子被氧化分解为CO2和水,产生的高温烟气通过配套的多级换热装置加热生产过程需要的空气或热水,充分回收利用氧化分解有机废气时产生的热能,降低整个系统的能耗。因此,TNV系统是生产过程需要大量热量时,处理含有机溶剂废气高效、理想的处理方式,对于新建涂装生产线,一般采用TNV回收式热力焚烧系统。
TNV系统由三大部分组成:废气预热及焚烧系统、循环风供热系统、新风换热系统
废气焚烧集中供热装置的特点包括:有机废气在燃烧室的逗留时间为1~2s;有机废气分解率大于99%;热回收率可达76%;燃烧器输出的调节比可达26∶1,最高可达40∶1。
缺点:在处理低浓度有机废气时,运行成本较高;管式热交换器只是在连续运行时,才有较长的寿命。

六、VOC废气处理技术——冷凝回收法
在不同温度下,有机物质的饱和度不同,冷凝回收法便是利用有机物这一特点来发挥作用,通过降低或提高系统压力,把处于蒸汽环境中的有机物质通过冷凝方式提取出来。冷凝提取后,有机废气便可得到比较高的净化。其缺点是操作难度比较大,在常温下也不容易用冷却水来完成,需要给冷凝水降温,所以需要较多费用。

这种处理方法主要适用于浓度高且温度比较低的有机废气处理。通常适用于VOC含量高(百分之几),气体量较小的有机废气的回收处理,由于大部分VOC是易燃易爆气体,受到爆炸极限的限制,气体中的VOC含量不会太高,所以要达到较高的回收率,需采用很低温度的冷凝介质或高压措施,这势必会增加设备投资和处理成本,因此,该技术一般是作为一级处理技术并与其它技术结合使用。
面介绍焚烧工艺工业废气治理汇总,涵盖VOCs处理内容如下:
RTO蓄热式焚烧炉
排放自工艺含VOCs的废气进入双槽RTO,三向切换风阀(POPPETVALVE)将此废气导入RTO的蓄热槽(EnergyRecoveryChamber)而预热此废气,含污染的废气被蓄热陶块渐渐地加热后进入燃烧室(CombustionChamber),VOCs在燃烧室被氧化而放出热能于第二蓄热槽中之陶块,用以减少辅助燃料的消耗。陶块被加热,燃烧氧化后的干净气体逐渐降低温度,因此出口温度略高于RTO入口温度。三向切换风阀切换改变RTO出口/入口温度。如果VOCs浓度够高,所放出的热能足够时,RTO即不需燃料。例如RTO热回收效率为95%时,RTO出口仅较入口温度高25℃而已。

蓄热式催化剂焚烧炉(RCO)
排放自工艺含VOCs的废气进入双槽RCO,三向切换风阀(POPPETVALVE)将此废气导入RCO的蓄热槽(EnergyRecoveryChamber)而预热此废气,含污染的废气被蓄热陶块渐渐地加热后进入催化床(CatalystBed),VOCs在经催化剂分解被氧化而放出热能于第二蓄热槽中之陶块,用以减少辅助燃料的消耗。陶块被加热,燃烧氧化后的干净气体逐渐降低温度,因此出口温度略高于RCO入口温度。三向切换风阀切换改变RCO出口/入口温度。如果VOCs浓度够高,所放出的热能足够时,RCO即不需燃料。例如RCO热回收效率为95%时,RCO出口仅较入口温度高25℃而已。

催化剂焚烧炉CatalyticOxidizer
催化剂焚烧炉的设计是依废气风量,VOCs浓度及所需知破坏去除效率而定。操作时含VOCs的废气用系统风机导入系统内的换热器,废气经由换热器管侧(Tubeside)而被加热后,再通过燃烧器,这时废气已被加热至催化分解温度,再通过催化剂床,催化分解会释放热能,而VOCs被分解为二氧化碳及水气。之后此一热且经净化气体进入换热器之壳侧(shellside)将管侧(tubeside)未经处理的VOC废气加热,此换热器会减少能源的消耗,最后,净化后的气体从烟囱排到大气中。

直燃式焚烧炉的设计是依废气风量,VOCs浓度及所需知破坏去除效率而定。操作时含VOCs的废气用系统风机导入系统内的换热器,废气经由换热器管侧(Tubeside)而被加热后,再通过燃烧器,这时废气已被加热至催化分解温度(650~1000℃),并且有足够的留置时间(0.5~2.0秒)。这时会发生热反应,而VOCs被分解为二氧化碳及水气。之后此一热且经净化气体进入换热器之壳侧(shellside)将管侧(tubeside)未经处理的VOC废气加热,此换热器会减少能源的消耗(甚至于某适当的VOCs浓度以上时便不需额外的燃料),最后,净化后的气体从烟囱排到大气中。
直接燃烧焚烧炉DirectFiredThermalOxidizer-DFTO
有时直接燃烧焚烧炉源于后燃烧器(After-Burner),直接燃烧焚烧炉使用经特别设计的燃烧器以加热高浓度的废气到ㄧ预先设的温度,于运转时废气被导入燃烧室(BurnerChamber)。燃烧器将VOCs及有毒空气污染物分解为无毒的物质(二氧化碳及水)并放出热,净化后的气体可再由一热回收系统以达节能的需求。

浓缩转轮/焚烧炉RotorConcentrator/Oxidizer
浓缩转轮/焚烧炉系统吸附大风量低浓度挥发性有机化合物(VOCs)。再把脱附后小风量高浓度废气导入焚烧炉予以分解净化。大风量低浓度的VOCs废气,通过一个由沸石为吸附材料的转轮,VOCs经被转轮吸附区的沸石所吸附后净化的气体经烟囱排到大气,再于脱附区中用180℃~200℃的小量热空气,将VOCs予以脱附。如此一高浓度小风量的脱附废气在导入焚烧炉中予以分解为二氧化碳及水气,净化的气体经烟囱排到大气。这一浓缩的工艺大大地降低燃料费用。
氯化有机物催化剂焚烧炉
氯化有机物催化剂焚烧炉(ChlorinatedCatalyticOxidizer)系统依风量,污染物种类及所需去除效率而设计。
在运行操作时,含VOCs的废气经氯化有机物催化剂焚烧炉风机抽到系统换热器中。废气通过换热器的管侧,再到燃烧机,此处将废气加热到催化剂反应温度。含VOCs废气通过特制的抗卤化物毒化的催化剂,转化成二氧化碳,水气并放出热。这热净化的气体通过换热器的壳侧,将热能加热浸入系统的废气,如此可以将燃料费用降到最小,在许多时候,如VOCs浓度够高,可以不需额外燃料系统即可自行运转。最后如有需要,可装设恩国洗涤塔以去除无机酸(如HCL,CL2,HBr,Br2等)。 氯化氢套装洗涤塔(HCLScrubberModule),氯化氢套装洗涤塔出口含HCL或CL2的气体导入氯化氢套装洗涤塔中的骤冷塔,循环汞喷注大量的水进入用超合金(Hastelloy)材质的骤冷塔(quenches)。这时水会把热废气降温并将部分的氯化氢予以吸收,之后经一气道进入逆流式的吸收塔。循环吸收溶液从吸收塔顶部的喷嘴喷洒而下,将剩余的氯化氢充份吸收,然后通过一除水层把水滴去除,再排到大气。

自动清理陶瓷过滤系统
自动清理陶瓷过滤系统(Self-cleaningCeramicFilter)系依排风量,污染物种类和所需补及过滤效率有关。系统操作运行时,排自工艺废气(含有冷或热有机粒状物/有机凝结物质或VOCs)。被抽引至陶瓷过滤器中。废气通过依粒状物之例径大小及捕集效率大小而设计选用的陶瓷板,一组燃烧器,间歇或连续加热此一陶瓷板,使被捕集于此一陶瓷板的有机粒状物挥发而进到焚烧炉中,任何无机物被烧成无机灰并掉至腔体底部而予以收集。经挥发的有机物导至焚烧炉中(如催化剂式焚烧炉,直燃式焚烧炉)经焚烧转化为二氧化碳,水气和热气。
吸附剂分配板

吸收净化




■ 热破坏法
热破坏法是指直接和辅助燃烧有机气体,也就是VOC,或利用合适的催化剂加快VOC的化学反应,最终达到降低有机物浓度,使其不再具有危害性的一种处理方法。
热破坏法对于浓度较低的有机废气处理效果比较好,因此,在处理低浓度废气中得到了广泛应用。这种方法主要分为两种,即直接火焰燃烧和催化燃烧。直接火焰燃烧对有机废气的热处理效率相对较高,一般情况下可达到 99%。而催化燃烧指的是在催化床层的作用下,加快有机废气的化学反应速度。这种方法比直接燃烧用时更少,是高浓度、小流量有机废气净化的首选技术。
■ 吸附法
有机废气中的吸附法主要适用于低浓度、高通量有机废气。现阶段,这种有机废气的处理方法已经相当成熟,能量消耗比较小,但是处理效率却非常高,而且可以彻底净化有害有机废气。实践证明,这种处理方法值得推广应用。
但是这种方法也存在一定缺陷,它需要的设备体积比较庞大,而且工艺流程比较复杂;如果废气中有大量杂质,则容易导致工作人员中毒。所以,使用此方法处理废气的关键在于吸附剂。当前,采用吸附法处理有机废气,多使用活性炭,主要是因为活性炭细孔结构比较好,吸附性比较强。
此外,经过氧化铁或臭氧处理,活性炭的吸附性能将会更好,有机废气的处理将会更加安全和有效。
■ 生物处理法
从处理的基本原理上讲,采用生物处理方法处理有机废气,是使用微生物的生理过程把有机废气中的有害物质转化为简单的无机物,比如CO2、H2O和其它简单无机物等。这是一种无害的有机废气处理方式。
一般情况下,一个完整的生物处理有机废气过程包括3个基本步骤:a) 有机废气中的有机污染物首先与水接触,在水中可以迅速溶解;b) 在液膜中溶解的有机物,在液态浓度低的情况下,可以逐步扩散到生物膜中,进而被附着在生物膜上的微生物吸收;c) 被微生物吸收的有机废气,在其自身生理代谢过程中,将会被降解,最终转化为对环境没有损害的化合物质。
■ 变压吸附分离与净化技术
变压吸附分离与净化技术是利用气体组分可吸附在固体材料上的特性,在有机废气与分离净化装置中,气体的压力会出现一定的变化,通过这种压力变化来处理有机废气。
PSA 技术主要应用的是物理法,通过物理法来实现有机废气的净化,使用材料主要是沸石分子筛。沸石分子筛,在吸附选择性和吸附量两方面有一定优势。在一定温度和压力下,这种沸石分子筛可以吸附有机废气中的有机成分,然后把剩余气体输送到下个环节中。在吸附有机废气后,通过一定工序将其转化,保持并提高吸附剂的再生能力,进而可让吸附剂再次投入使用,然后重复上步骤工序,循环反复,直到有机废气得到净化。
近年来,该技术开始在工业生产中应用,对于气体分离有良好效果。该技术的主要优势有:能源消耗少、成本比较低、工序操作自动化及分离净化后混合物纯度比较高、环境污染小等。使用该技术对于回收和处理有一定价值的气体效果良好,市场发展前景广阔,成为未来有机废气处理技术的发展方向。
■ 氧化法
对于有毒、有害,而且不需要回收的VOC,热氧化法是最适合的处理技术和方法。氧化法的基本原理:VOC与O2发生氧化反应,生成CO2和H2O,化学方程式如下:
从化学反应方程式上看,该氧化反应和化学上的燃烧过程相类似,但其由于VOC浓度比较低,在化学反应中不会产生肉眼可见的火焰。一般情况下,氧化法通过两种方法可确保氧化反应的顺利进行:a) 加热。使含有VOC的有机废气达到反应温度;b) 使用催化剂。如果温度比较低,则氧化反应可在催化剂表面进行。所以,有机废气处理的氧化法分为以下两种方法:
a) 催化氧化法。现阶段,催化氧化法使用的催化剂有两种,即贵金属催化剂和非贵金属催化剂。贵金属催化剂主要包括Pt、Pd等,它们以细颗粒形式依附在催化剂载体上,而催化剂载体通常是金属或陶瓷蜂窝,或散装填料;非贵金属催化剂主要是由过渡元素金属氧化物,比如MnO2,与粘合剂经过一定比例混合,然后制成的催化剂。为有效防止催化剂中毒后丧失催化活性,在处理前必须彻底清除可使催化剂中毒的物质,比如Pb、Zn和Hg等。如果有机废气中的催化剂毒物、遮盖质无法清除,则不可使用这种催化氧化法处理VOC。
b) 热氧化法。热氧化法当前分为三种:热力燃烧式、间壁式、蓄热式。三种方法的主要区别在于热量回收方式。这三种方法均能催化法结合,降低化学反应的反应温度。
热力燃烧式热氧化器,一般情况下是指气体焚烧炉。这种气体焚烧炉由助燃剂、混合区和燃烧室三部分组成。其中,助燃剂,比如天然气、石油等,是辅助燃料,在燃烧过程中,焚烧炉内产生的热混合区可对VOC废气预热,预热后便可为有机废气的处理提供足够空间、时间,最终实现有机废气的无害化处理。
在供氧充足条件下,氧化反应的反应程度——VOC去除率——主要取决于“三T条件”:反应温度(Temperat)、时间(Time)、湍流混合情况(Turbulence)。这“三T条件”是相互联系的,在一定范围内,一个条件的改善可使另外两个条件降低。热力燃烧式热氧化器的缺点在于:辅助燃料价格高,导致装置操作费用比较高。
间壁式热氧化器指的是在热氧化装置中,加入间壁式热交换器,进而把燃烧室排出气体的热量传送给氧化装置进口处温度比较低的气体,预热完成后便可促成氧化反应。现阶段,间壁式热交换器的热回收率最高可达85%,因此大幅降低了辅助燃料的消耗。一般情况下,间壁式热交换器有三种形式:管式、壳式和板式。由于热氧化温度必须控制在800 ℃~1 000 ℃范围内,因此,间壁式热交换必须由不锈钢或合金材料制成。所以间壁式热交换器的造价相当高,而这也是其缺点所在。此外,材料的热应力也很难消除,这是间壁式热交换的另外一个缺点。
蓄热式热氧化器,简称为RTO,在热氧化装置中计入蓄热式热交换器,在完成VOC预热后便可进行氧化反应。现阶段,蓄热式热氧化器的热回收率已经达到了95%,且其占用空间比较小,辅助燃料的消耗也比较少。由于当前的蓄热材料可使用陶瓷填料,其可处理腐蚀性或含有颗粒物的VOC气体。
现阶段,RTO装置分为旋转式和阀门切换式两种,其中,阀门切换式是最常见的一种,由2个或多个陶瓷填充床组成,通过切换阀门来达到改变气流方向的目的。
■ 液体吸收法
液体吸收法指的是通过吸收剂与有机废气接触,把有机废气中的有害分子转移到吸收剂中,从而实现分离有机废气的目的。这种处理方法是一种典型的物理化学作用过程。有机废气转移到吸收剂中后,采用解析方法把吸收剂中有害分子去除掉,然后回收,实现吸收剂的重复使用和利用。
从作用原理的角度划分,此方法可分为化学方法和物理方法。物理方法是指利用物质之间相溶的原理,把水看作吸收剂,把有机废气中的有害分子去除掉,但是对于不溶于水的废气,比如苯,则只能通过化学方法清除,也就是通过有机废气与溶剂发生化学反应,然后予以去除。
■ 冷凝回收法
在不同温度下,有机物质的饱和度不同,冷凝回收法便是利用有机物这一特点来发挥作用,通过降低或提高系统压力,把处于蒸汽环境中的有机物质通过冷凝方式提取出来。冷凝提取后,有机废气便可得到比较高的净化。其缺点是操作难度比较大,在常温下也不容易用冷却水来完成,需要给冷凝水降温,所以需要较多费用。这种处理方法主要适用于浓度高且温度比较低的有机废气处理。



