膜生物反应器是一种由膜分离与生物处理技术组合而成的废水生物处理新工艺。膜的种类繁多,按分离机理进行分类,有反应膜、离子交换膜、渗透膜等;按膜的性质分类,有天然膜(生物膜)和合成膜(有机膜和无机膜) ;按膜的结构型式分类,有平板型、管型、螺旋型及中空纤维型等。
1、MBR工艺在国内的研究现状
80年代以来,膜生物反应器愈来愈受到重视,成为研究的热点之一。目前该技术己应用于美国、德国、法国和埃及等十多个国家,规模从6m3/d至 13000m3/d不等。
我国对MBR的研究还不到十年,但进展十分迅速。国内对MBR的研究大致可分为几个方面:1.探索不同生物处理工艺与膜分离单元的组合形式,生物反应处理工艺从活性污泥法扩展到接触氧化法、生物膜法、活性污泥与生物膜相结合的复合式工艺、两相厌氧工艺;2.影响处理效果与膜污染的因素、机理及数学模型的研究,探求合适的操作条件与工艺参数,尽可能减轻膜污染,提高膜组件的处理能力和运行稳定性;3.扩大MBR的应用范围,MBR的研究对象从生活污水扩展到高浓度有机废水(食品废水、啤酒废水)与难降解工业废水(石化污水、印染废水等),但以生活污水的处理为主。
2、MBR工艺的特点
与传统的生化水处理技术相比,MBR具有以下主要特点:1.高效地进行固液分离,其分离效果远好于传统的沉淀池,出水水质良好,出水悬浮物和浊度接近于零,可直接回用,实现了污水资源化。2.膜的高效截留作用,使微生物完全截留在生物反应器内,实现反应器水力停留时间(HRT)和污泥龄(SRT)的完全分离,运行控制灵活稳定。3.由于MBR将传统污水处理的曝气池与二沉池合二为一,并取代了三级处理的全部工艺设施,因此可大幅减少占地面积,节省土建投资。4.利于硝化细菌的截留和繁殖,系统硝化效率高。通过运行方式的改变亦可有脱氨和除磷功能。5.由于泥龄可以非常长,从而大大提高难降解有机物的降解效率。6.反应器在高容积负荷、低污泥负荷、长泥龄下运行,剩余污泥产量极低,由于泥龄可无限长,理论上可实现零污泥排放。7.系统实现PLC控制,操作管理方便。
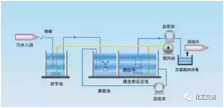
3、MBR工艺的组成
通常提到的膜 - 生物反应器实际上是三类反应器的总称:1.曝气膜 - 生物反应器 (Aeration Membrane Bioreactor, AMBR) ;2.萃取膜 - 生物反应器( Extractive Membrane Bioreactor, EMBR );3.固液分离型膜 - 生物反应器( Solid/Liquid Separation MembraneBioreactor, SLSMBR, 简称 MBR )。曝气膜曝气膜--生物反应器(AMBR)采用透气性致密膜(如硅橡胶膜)或微孔膜(如疏水性聚合膜),以板式或中空纤维式组件,在保持气体分压低于泡点( Bubble Point)情况下,可实现向生物反应器的无泡曝气。该工艺的特点是提高了接触时间和传氧效率,有利于曝气工艺的控制,不受传统曝气中气泡大小和停留时间的因素的影响。

萃取膜萃取膜--生物反应器,又称为EMBR(Extractive Membrane Bioreactor)。因为高酸碱度或对生物有毒物质的存在,某些工业废水不宜采用与微生物直接接触的方法处理;当废水中含挥发性有毒物质时,若采用传统的好氧生物处理过程,污染物容易随曝气气流挥发,发生气提现象,不仅处理效果很不稳定,还会造成大气污染。

为了解决这些技术难题,英国学者Livingston研究开发了EMB。废水与活性污泥被膜隔开来,废水在膜内流动,而含某种专性细菌的活性污泥在膜外流动,废水与微生物不直接接触,有机污染物可以通过选择性透过膜被另一侧的微生物降解。由于萃取膜两侧的生物反应器单元和废水循环单元是各自独立,各单元水流相互影响不大,生物反应器中营养物质和微生物生存条件不受废水水质的影响,使水处理效果稳定。系统的运行条件如HRT和SRT可分别控制在最优的范围,维持最大的污染物降解速率。固液分离型膜固液分离型膜--生物反应器是在水处理领域中研究得最为广泛深入的一类膜--生物反应器,是一种用膜分离过程取代传统活性污泥法中二次沉淀池的水处理技术。其通过膜组件将固体有机物回流至反应器中,再将处理过的有机水排出。膜分离生物反应器的类型可以根据膜组件与生物反应器位置进行分类有一体式膜生物反应器、分置式膜生物反应器、复合式膜生物反应器。

在传统的废水生物处理技术中,二次沉淀池中的泥水分离靠重力作用完成的,其分离效率依赖于活性污泥的沉降性能,沉降性越好,泥水分离效率越高。而污泥的沉降性取决于曝气池的运行状况,改善污泥沉降性必须严格控制曝气池的操作条件,这限制了该方法的适用范围。由于二沉池固液分离的要求,曝气池的污泥不能维持较高浓度,一般在 1.5~3.5g/L左右,从而限制了生化反应速率。水力停留时间(HRT)与污泥龄(SRT)相互依赖,提高容积负荷与降低污泥负荷往往形成矛盾。系统在运行过程中还产生了大量的剩余污泥,其处置费用占污水处理厂运行费用的25% ~40% 。传统活性污泥处理系统还容易出现污泥膨胀现象,出水中含有悬浮固体,出水水质恶化。针对上述问题,MBR将分离工程中的膜分离技术与传统废水生物处理技术有机结合,大大提高了固液分离效率;并且由于曝气池中活性污泥浓度的增大和污泥中特效菌(特别是优势菌群)的出现,提高了生化反应速率;同时,通过降低F/M比减少剩余污泥产生量(甚至为0),从而基本解决了传统活性污泥法存在的许多突出问题。
4、MBR工艺的类型
根据膜组件和生物反应器的组合方式,可将膜--生物反应器分为分置式、一体式以及复合式三种基本类型。(以下讨论的均为固液分离型膜--生物反应器)分置式把膜组件和生物反应器分开设置。

生物反应器中的混合液经循环泵增压后打至膜组件的过滤端,在压力作用下混合液中的液体透过膜,成为系统处理水;固形物、大分子物质等则被膜截留,随浓缩液回流到生物反应器内。一体式把膜组件置于生物反应器内部。进水进入膜--生物反应器,其中的大部分污染物被混合液中的活性污泥去除,再在外压作用下由膜过滤出水。

这种形式的膜--生物反应器由于省去了混合液循环系统,并且靠抽吸出水,能耗相对较低;占地较分置式更为紧凑,近年来在水处理领域受到了特别关注。但是一般膜通量相对较低,容易发生膜污染,膜污染后不容易清洗和更换。复合式形式上也属于一体式膜--生物反应器,所不同的是在生物反应器内加装填料,从而形成复合式膜--生物反应器,改变了反应器的某些性状。

5、MBR工艺的组合
为了使废水达到更好的净化效果,常常将A2O工艺和MBR工艺组合成新的系统。A2O-MBR工艺焦化废水是炼焦、高温干馏、煤气净化和回收等过程中产生的,含有挥发酚、多环芳烃、氧、硫、氮杂环化合物等特点,以及高COD值、高酚值和高含量的氨氮。

虽然A2O工艺处理焦化废水是最有效且应用广泛的方法之一。然而,这一过程的出水很难达到国家污水综合排放标准。A2O-MBR组合工艺的出现,利用膜过程的优势来进一步改善出水水质。A2O/A-MBR工艺A2O/A-MBR工艺常用于脱氮除磷,该工艺是在A2O工艺的基础上再设一级缺氧池,废水经过碳膜完成生物脱氮除磷后,再利用第二缺氧池进行内源反硝化,进一步去除TN,之后,再利用膜池的好氧曝气作用保障出水。

AO-MBR工艺在AO-MBR系统中,被隔除了悬浮物和杂物的废水流入调节池,均衡水质水量,然后进入沉淀池进行固液分离。上清液流入MBR处理池,MBR处理池设计为AO系统:在前段,进段的回流水充分混合进行生物反硝化脱氮,在后段进行生物降解和硝化,同时加碱,处理后的废水直接排放。

3A-MBR工艺3A-MBR工艺是将膜生物反应器技术与传统的厌氧、缺氧、好氧工艺结合的新工艺,常常用在脱氮除磷废水的净化,突出特点与生物除磷脱氮过程相互促进,使整个系统除磷脱氮和去除有机物的效率达到最大化效果。

充分提高膜反应池高浓度活性污泥,促进形成优势硝化菌群落,提高硝化效率,使氨氮去除彻底; 通过自动控制,优化膜生物反应器排泥时间,合理控制泥龄,提高系统内生长缓慢硝化菌、反硝化菌和其他专性生化菌的浓度,提高有机物和除磷脱氮的效果; 实现好氧排泥,避免磷的二次释放,提高磷去除率。A(2A)O-MBR工艺A(2A)O-MBR工艺采用的工艺流程依次为厌氧、第一段缺氧、第二段缺氧、好氧和膜池。其特点是在A2O-MBR工艺中设置两段缺氧区,通过控制进水和回流点调节两段缺氧区的功能。

进水方式采用厌氧区和第一缺氧区两点进水。回流方式采用三级两点回流,第一级是膜池混合液回流到好氧池前端;第二级是好氧区混合液分别回流到第一缺氧区和第二缺氧区;第三极是第一缺氧区的混合液混流到厌氧区。SBR-MBR工艺SBR-MBR工艺是将SBR和MBR相结合形成的一种工艺,具有两者的优点。SBR是一种改良型的活性污泥处理工艺,利用膜组件的截留过滤作用,反应中的微生物可以最大限度的繁殖,利于硝化细菌的生长,污泥的生物活性高、吸附和降解有机物能力强。

SBR-MBR工艺有进水、厌氧、好氧、沉淀五个系统,SBR和MBR的工作方式为生物脱磷除氮提供条件,还可以根据处理不同废水的需要进行控制,利用膜分离排水,提高废水的净化效率,还节省了时间。



